📊
대시보드
Team Riskmap
2025. 8. 4.
대시보드는 기본으로 제공하는 리스크맵 대시보드와 사용자가 자유롭게 커스터마이징 할 수 있는 일반 대시보드를
제공합니다.
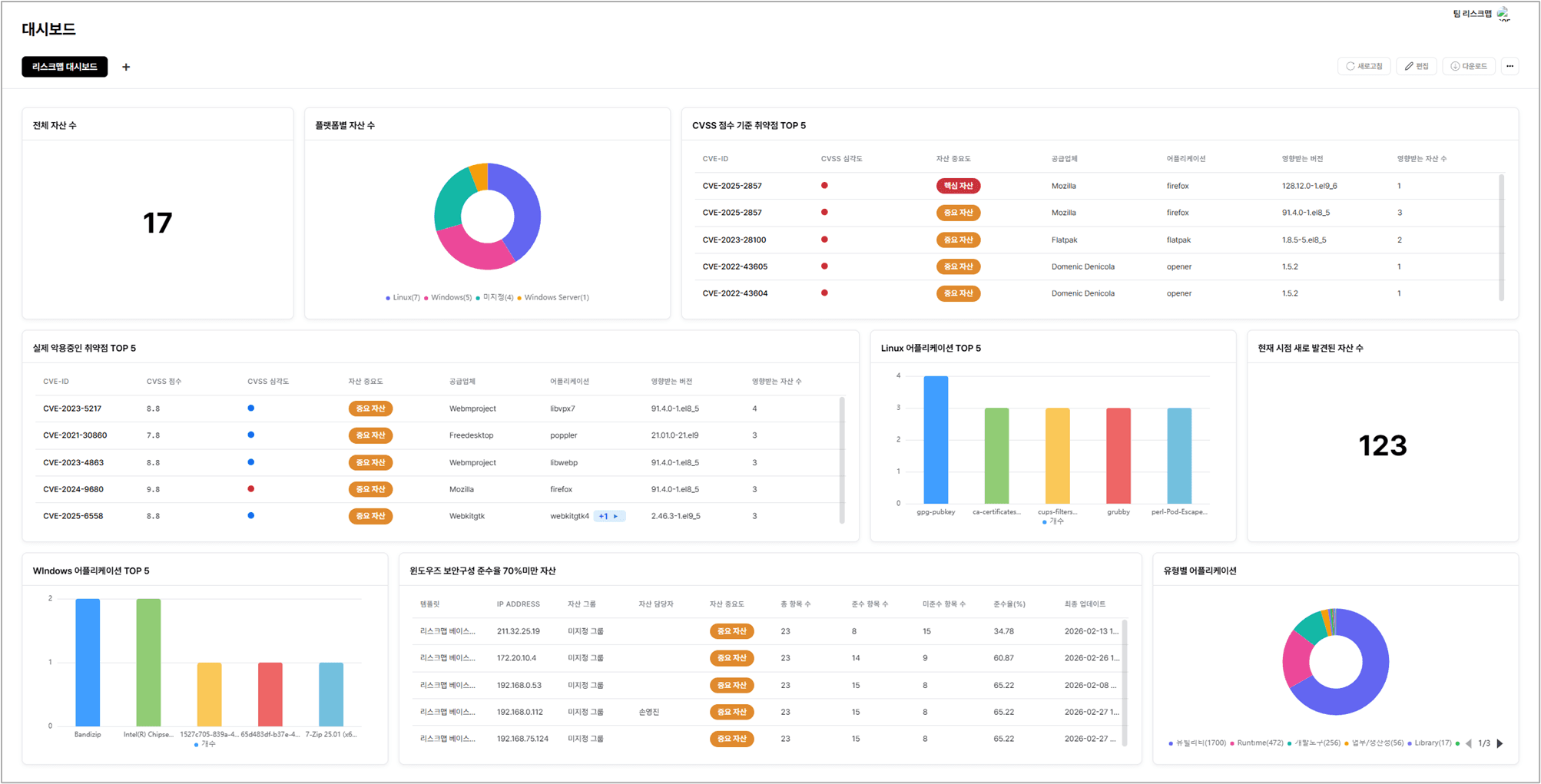
리스크맵 대시보드 (Built-in)

리스크맵 대시보드는 시스템에서 기본으로 제공되는 핵심 대시보드입니다.
리스크맵에서 반드시 확인해야 할 대표적인 위젯들이 미리 배치되어 있어, 주요 정보를 한눈에 확인할 수 있습니다.
사용자는 이 기본 대시보드를 통해 즉시 자산 현황, 취약점, 위험도 등을 직관적으로 파악할 수 있습니다.
일반 대시보드 (Custom)
일반 대시보드는 사용자가 직접 생성하고 커스터마이징 할 수 있는 대시보드입니다.
리스크맵 대시보드 옆에 추가 탭 형태로 생성 가능
대시보드 이름 수정, 삭제 가능
사용자가 필요에 따라 위젯을 자유롭게 추가하고 배치 가능
생성 후 기본 보드로 설정하면 리스크맵 대시보드 바로 옆에 위치
공통 기능
모든 대시보드는 아래 기능을 제공합니다.
다운로드 - 대시보드 화면을 PNG 확장자 파일 다운로드
구독하기 - 대시보드 화면을 설정한 전송 주기 및 전송 시간으로 정기적 메일 수신
다른 이름으로 저장 - 대시보드를 다른 이름으로 복제 저장