4️⃣
대시보드 위젯 추가
Team Riskmap
2025. 7. 14.
보고서를 이용한 맞춤형 대시보드 위젯 구성
생성된 보고서를 활용하여 맞춤형 대시보드를 구성할 수 있습니다.
원하는 보고서를 위젯으로 추가하고, 자유롭게 배치 및 크기를 조절하여 그룹별, 업무별 등 필요한 데이터를 한눈에 모니터링 할 수 있습니다.
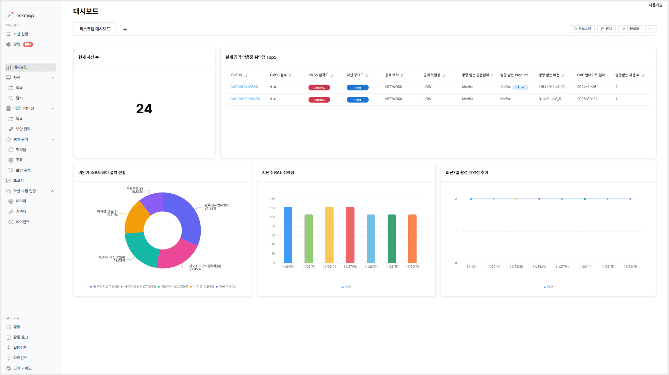
< 대시보드 위젯 추가 배치 예시 화면 >

대시보드 편집 모드 진입
대시보드 화면에서 '편집' 버튼을 클릭하여 편집 모드로 진입합니다.
편집 모드에서 위젯 추가, 배치, 크기 조절, 수정 및 삭제 작업을 수행할 수 있습니다.
위젯 추가하기
'새로운 위젯 추가' 버튼을 클릭합니다.
추가할 보고서를 선택하고, 차트 유형을 선택한 후 위젯 제목을 입력합니다.
'추가' 버튼을 클릭하면 위젯이 대시보드에 추가됩니다.
위젯 배치 및 크기 조절
추가된 위젯을 드래그하여 원하는 위치로 이동시킬 수 있습니다.
위젯의 모서리를 드래그하여 크기를 조절할 수 있습니다.
위젯 수정 및 삭제
위젯 우측 상단의 편집 아이콘을 클릭하여 보고서, 차트 유형, 제목 등을 수정할 수 있습니다.
위젯 우측 상단의 삭제 아이콘을 클릭하여 위젯을 삭제할 수 있습니다.
대시보드 저장
모든 변경사항을 완료한 후 '저장' 버튼을 클릭하여 대시보드 구성을 저장합니다.